An advanced live timing data analysis software. It allows you to follow the track action with rich set of data which include:
live data - driver positions, intervals, lap times, speed, etc. presented in form of tables and charts
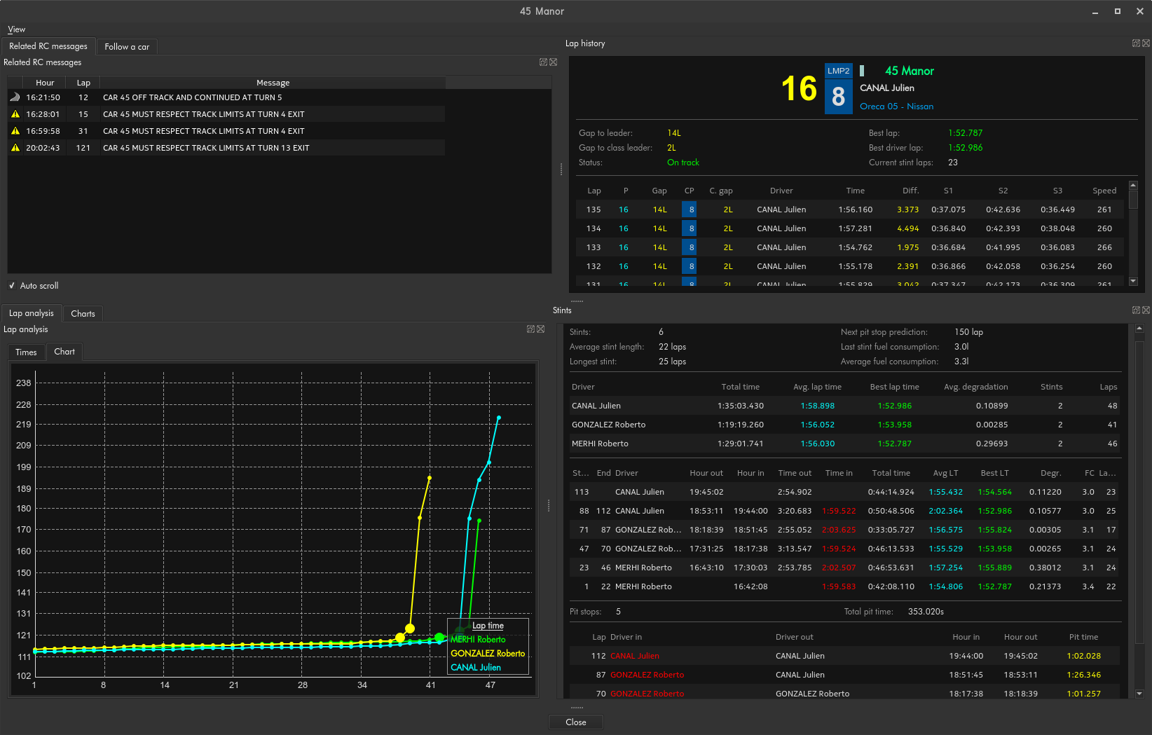
session statistics - best lap times, speed records, drivers stints,
driver tracker and radar
race control messages,
weather charts,
live video streams from race timing feed, on-board cameras, etc.,
team radio communication,
GPS speed chart for cars speed profile analysis,
built-in web browser,
advanced data exporting tools,
and more...
Features
All informations about each car
Including:
lap time history
stints and pit stops
charts
lap analysis
Session charts
The Session Charts give access to a wide range of graphical analysis tools to help in
comparing performance with rivals in order to determine the area of focus as well as
finding what their strategies are both in terms of race management and set-up
options. Differents options are available for sorting the data in the way you want.
Driver tracker
Displays car positions on a track. Specific car can be selected. Both leader car and
the selected ones are highlighted. Additional traffic management information is
displayed for a selected cars.
Built In TV Viewer
The built-in TV viewer allows you to display several video sources (official TV feed, IP
camera, on-board, web sources, ...) directly into Race Timing. The video can be
recorded and synchronized with timing data.
GPS speed chart
When GPS data are available in timing feed, Race Timing then determine the speed
profile of each cars. The profile is shown vs track distance and compare with other
car is easily available in both live and post-analysis mode.
Formula E energy usage calculation
This tool calculates energy used/retrieved by each car lap after lap. It also shows predicted state of charge (SoC) which allows engineers to compare their cars energy consumption with competitors.
Race Manager
Race Manager allows to predict pace and strategy for each car based on data
gathered during Free Practice and Qualy sessions and inputs from user. Once the race
is on-going, the prediction is updated and strategy re-calculated based on live data.
Data export
Advanced and highly customizable data export tool with the
ability to create custom timing report in second after a session. A built-in WYSIWYG
text editor allow the user to add personal note..
Built in web browser
Fully integrated into Race Timing, with its unique window layout management, it is the
best companion for all web based services at the racetrack.